Custom Web Applications to Automate Your Business
I leverage my background in engineering and full-stack development to build robust, data-driven tools that solve complex problems and drive growth.
Featured Project
A showcase of my ability to solve complex, real-world problems with code.


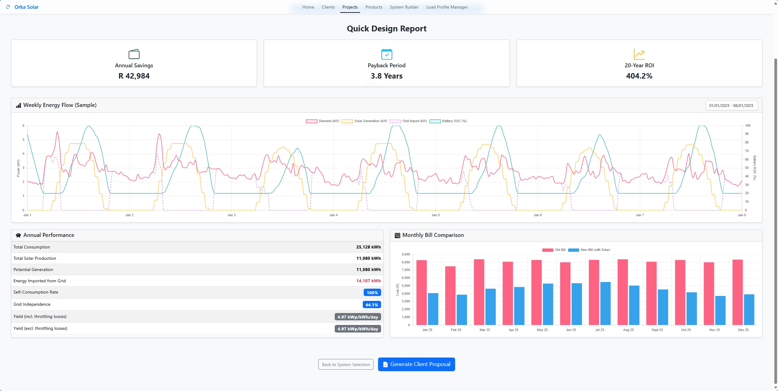
Orka Solar - Proposal Automation App
The Problem
Orka Solar's sales team was manually creating complex client proposals using spreadsheets and word processors. This process was extremely time-consuming, prone to calculation errors, and resulted in inconsistent branding. They needed a centralized system to streamline the workflow and scale their operations.
The Solution
I designed and developed a full-stack web application that serves as an internal tool for the sales team. The app features an intuitive multi-step form built with React that guides the user through data input. This data is sent to a secure Python Flask backend, which performs all the complex calculations and generates a professional, consistently branded PDF proposal. All data is stored securely in a PostgreSQL database.
The Impact
The platform transformed their sales process. It reduced the average time to create a proposal from over 45 minutes to less than 5 minutes. This 90% reduction in time allowed the team to handle a higher volume of leads. Furthermore, it completely eliminated calculation errors, increasing client trust and professionalism. The company now has a scalable tool that is central to their sales workflow.
Technologies Used
About Me
I'm a developer with the heart of an engineer, originally from the small farming town of Hopetown in the Northern Cape of South Africa. Growing up in a close-knit community taught me the value of direct communication and practical solutions—principles I carry into my work today.
My technical journey led me to Potchefstroom, where I earned a B.Eng in Computer and Electronic Engineering. It was there I discovered my passion for building software that solves real-world problems. I saw how elegant code could automate tedious work, bringing efficiency and clarity to complex systems. This is the "why" behind what I do.
Outside of work, I'm a down-to-earth, family-oriented, sport's driven person. I believe that the best professional relationships are built on trust and a genuine understanding of people's needs, whether they're clients or team members.
- B.Eng Computer & Electronic Engineering
- Based in Potchefstroom, South Africa
- Fluent in English & Afrikaans
My Toolkit
The primary technologies I use to build reliable and scalable applications.
Frontend Development
Crafting intuitive and responsive user interfaces that are a pleasure to use.
Backend & Database
Building secure server-side logic and robust database architectures.
Let's Build Together
Have a project in mind or need a technical consultation? I'd love to hear about it.
You can also reach me at:
hello@neilltuck.xyz
076 053 9295